> Техника, страница 94 > Элинги
Элинги
Элинги для дирижаблей, сооружения для постройки, хранения и ремонта дирижаблей, а также вообще воздухоплавательных приборов легче воздуха. С изобретением причальных мачт (смотрите Мачты причальные), а также с развитием серийного производства дирижаблей и усовершенствования их конструкций применение элингов специально для хранения дирижаблей значительно сократилось и является необходимым только для опытных образцов и в некоторых (например северных) районах, где наличие больших осадков и низкой или высокой температуры может вызвать повреждение дирижаблей или затруднить своевременный выход в регулярный рейс. Первые элинги появились в 1900 г. в Германии, которая до окончания войны 1914—18 гг. оставалась передовой страной по проектированию и сооружению Э., дав значительное количество образцов оригинальных конструкций, применяемых до настоящего времени. По Версальскому договору часть этих Э. была уничтожена, часть разобрана и перевезена в счет репарационных платежей в другие страны и только небольшое количество осталось в Германии. В СССР в дореволюционный период выстроено было 9 небольших деревянных и металлических элингов. В послевоенный период строительство элингов развивалось очень медленно, причем единичные оригинальные сооружения появились в Италии, Франции, Англии и особенно в США, где за последние годы выстроено несколько типов, пользующихся мировой известностью (в Акроне, Лейкхерсте, Санни-веле и т. д.).
По назначению Э. разделяются на строительные и эксплуатонные, по системе—на неподвижные, вращающиеся, пловучие и раскидные. Одним из основных требований к элингам и их расположению на участке является обеспечение удобной работы в нем и безопасного ввода и вывода дирижаблей в течение возможно большего периода времени года (коэфициент использования Э.); для этого ось направления движения дирижабля при вводе через ворота должна по возможности совпадать с направлением наиболее опасных по скорости ветров. Учитывая современное состояние строительной техники, механизации оборудования ввода и вывода и организации маневров с дирижаблем, по данным на 1933 г. допустимость ввода и вывода в Э. устанавливается при скорости ветра не свыше 16 м/ск при совпадении его направления с осью ввода; скорость ветра менее 16 м/ск, как не имеющая серьезного значения, в расчет не принимается, так же как и скорость более 16 м/ск, при которой маневрирование опасно. Затруднения в производстве операций по вводу и выводу дирижаблей зависят кроме того от характера обтекания Э. воздушным потоком; структура этого потока у входа в Э. зависит не только от направления и скорости ветра, но и от целого ряда других факторов, из которых основным являются аэродинамические качества конструкции Э., в особенности ворот в открытом состоянии, взаимное расположение Э. и окружающих построек и рельеф местности. Для удовлетворения условиям хорошей обтекаемости элинги должны иметь минимальное количество выступающих частей. В целях уменьшения объёма
358м
Фигура 1.
элингов при проектировании следует избегать наличия неиспользованных внутренних пространств. Уменьшение объёма и веса в целом и отдельных элементах имеет большое значение: первое для отапливаемых Э., а второе для устройства фундаментов постоянных Э., для облегчения передвижения подвижных и перевозки разборных Э. Освещенность как в дневное, так и в ночное время в рабочих зонах должен быть достаточной; кроме того должен быть обеспечены конструктивными мероприятиями: безопасность от пожара и а, теплоустойчивость и поддержание тепла, в особенности в строительных Э.; быстро действующая вентиляция; возможность быстрого открытия и закрытия ворот при различных условиях погоды без возбу


ждения значительного движения воздуха внутри Э. при передвижении и завихрении снаружи в открытом состоянии; наличие специальных входных отверстий для прохода служащих, транспорта материалов и сношения с мастерскими и другими вспомогательными сооружениями. При конструировании Э. учитывают необходимость обеспечения Э. приспособлениями для сборки и ремонта, а также возможность легкой и быстрой сборки, в особенности в отношении разборных Э., с наименьшим количеством квалифицированной рабочей силы. Конструкция должна предусматривать устройства для причала дирижаблей, транспорта, снабжения горючим; она должен быть достаточно проста и рациональна, прочна и устойчива. Род
Фигура 2.
материалов избирается в соответствии с предполагаемым сроком службы и требованиями огнестойкости. Размеры элингов зависят в основном от назначения (ремонт, сооружение и т. д.), размера и количества дирижаблей и их формы, характера конструкции, срока службы и последующего использования; последнее требует обычно увеличения Э. или учета такового впоследствии, что вызывает иногда излишние на первый период капитальные затраты материалов и денежных средств. Поэтому при заданиях особо детально анализируется экономическая целесообразность того или другого решения, в особенности в отношении поперечного сечения Э., т. к. неправильное разрешение этого вопроса может затруднить использование Э. для будущего развития. В прямоугольных неподвижных Э. наименьшая длина внутри для удобств установки подмостей, передвижения элементов и их сборки и т. д. принимается обычно равной длине дирижабля, увеличенной на его мидель-шпангоут. В поперечном сечении Э. нередко придается в верхней части форма, приближающаяся к очертанию дирижабля, причем встречаются как арочные и сводчатые конструкции с соотношением пролета к высоте ок. 3 : 2, так и с вертикальными стенками и сложным перекрытием.
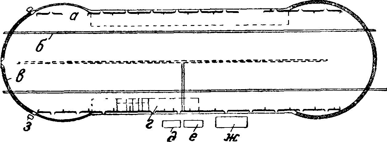
На фигуре 1 изображены план и разрез Э. в Акроне, где а—площадь, предназначенная для мастерских, б—причальные пути, в—туннель, г—управление и мастерские, д—здание трансформатора, е—насосное здание, ж—хранилище для гелия, з—здание для управления воротами. На фигуре 2 показана установка элингов в Орли. На фигуре 3 изображены план и разрез Э. в Фридрихсгафене.
Размеры в поперечном сечении устанавливаются из расчета обеспечения удобства работы на верхней части дирижабля с установкой подъемников, труб, стремянок и т. д.; для этого до выступающих частей конструкций элингов (мостики, галл ерей, краны и т. и.) против габарита дирижабля назначается запас не менее 3 метров с каждой стороны и сверху в зависимости от характера работы, считая при этом высоту поручней гондолы в 2 метров над землей. Габарит отверстия ворот должен превышать габарит для малых дирижаблей не менее чем на 2 м, а для больших—3 метров Эксплоатацион-ные элинги должны иметь в поперечном сечении несколько ббльшие размеры, чем строительные, в особенности при недостаточной механизации ввода. Для современных Э. ориентировочно считают, что на один объём газа для дирижаблей в 100 000 м3 при параболической форме поперечного сечения приходится около 3,5 объёмов внутренней кубатуры Э.; для малых дирижаблей это соотношение резко возрастает и доходит до 8 объёмов и более. Характерные размеры некоторых Э. по их наружному очертанию указаны ниже в таблице. По внутреннему очертанию элинга в верхней части следует избегать излишних изломов и выступов. Из имеющихся типов наиболее совершенным по форме является Акронский элинг (фигура 1).
Наиболее распространенные неподвижные
Э., требуя сравнительно небольшой площади участка, являются в то же время наиболее опасными с точки зрения ввода и вывода, т. к. нередко встречается необходимость производить эти операции под ударом боковой струи воздуха или при наличии завихрений (фигура 4). Для лучшего удовлетворения безопасности ввода, кроме наиболее распространенных форм в плане в виде прямоугольника (фигура 5, а) с 1 — 2 воротами с обоих торцов, имеются сложные формы в виде треугольника, звезды, круга (фигура 5, б, в, г); круглая форма, хотя и обеспечивает ввод и вывод при всех направлениях ветра и может дать снижение стоимости с единицы объёма, однако для производства маневров и для соответствующей слож
Характерные размеры больших Э. в различных странах (в м).
| 1 Месторасположение | Длина | Ши рина | Вы сота |
| США | |||
| Акрон, 1929 г. (фигура 1).. | 358 | 99 | 60 |
| Белльвиль .. | 247 | 43 | 46 |
| Лейкхерст .. | 245 | 81 | 58 |
| Саннивель, 1932 г. (фигура 10). | 340 | 93 | 59 |
| Германия
Альхорн для 2 дирижаблей, |
45 | ||
| 1917 г.. | 260 | 81 | |
| Фридрихсгафен (фигура 3). | 250 | 58 | 50 |
| Франция | |||
| Орли, 1923 г. (фигура 2). | 300 | 91 | 60 |
| Люссон.. | 220 | 110 | 56 |
| Испания | |||
| Севилья .. | 220 | 122 | 62 |
| Англия | |||
| Кардингтон, 1923 г. | 250 | 55 | 54 |
| Карахи, 1925 г.. | 259 | 70 | 61 |
ной перестановки при этом других дирижаблей требуется значительное количество времени, вследствие чего осложняются ремонтные работы и нарушается целесообразное использование площади. В нек-рых типах Э. со стороны входа делаются экраны уширения или раздвигающиеся ворота т. о., чтобы создать воронкообразную часть перед элингом для "защиты входящего дирижабля от ветра; однако это в большинстве случаев приносит не пользу, а вред, так как увеличивает завихрение.
Для временного обслуживания дирижаблей (временные линии, экспедиции и т. д.) сооружаются Э. полевого и"сборно-раз-борного типа, отличающиеся простотой конструкции, малым весом, удобством транспортировки и монтируемые ограниченным количеством рабочей силы низкой квалификации. Особое внимание должно быть обращено на возможности стандартизации отдельных элементов, изготовляемых заводским способом, их взаимозаменяемость и ограниченность спецификации; отдельные элементы должен быть портативны, компактны, прочны и хорошо сопротивляться возможным деформациям при транспортировании, сборке и разборке; все соединения должен быть просты и не подвергаться быстрому изнашиванию при работе конструкции и при повторных сборках, разборках и транспортировании. В исключительных случаях элинг применяется в виде отдельно стоящих стен без перекрытий, которые обеспечивают дирижабль от боковых ветров, но вызывают неспокойное его состояние внутри вследствие влияния завихрения от перекатывающихся сверху струй воздуха.
Подвижные вращающиеся Э., требуя значительно большей площади участка по<
сравнению с неподвижными, наилучшим образом разрешают задачу о безопасном вводе и выводе дирижабля во всякое время. Выполненные конструкции в Германии (фигура 6а и 66) подтвердили вполне удовлетворительную их работу, несмотря на то что нек-рые из двух ячеистых Э. при размере 182x35x60 метров достигали веса ~ 5 000 т; полный оборот такого Э. при моторе в 150—200 ЬР требовал ок. 30 мин. Однако в виду сложности конструкции и сравнительно большой стоимости в настоящее время этого типа Э. не строятся. Имеются предложения на больших воздушных базах использовать вращающийся Э. в виде поворотного при группе неподвижных Э., к которым можно было бы в нем подавать дирижабль при любом направлении ветра; во избежание влияния завихрения от неподвижных Э. вращающиеся необходимо в этом случае размещать на достаточном от них расстоянии. Вместо подобного Э. имеются проекты устройства подвижных мачт и специальных платформ для причала дирижабля и прочного закрепления на платформе путем расчалок, захватов (сист. Массона) ж т. п. с тем, чтобы платформу после этого можно
Фигура 4.
•было передвигать к неподвижному Э. при любом направлении ветра. Из других типов подвижных Э. следует указать на пловучие Э. на понтонах, к-рые, будучи установлены на одном тросе на якоре, обеспечивают автоматич. расположение по направлению ветра; однако ввод и вывод дирижабля с воды представляет значительные затруднения. Имеются проекты -Э., располагаемых под землей или в горах, но в 1 виду значительности размеров дирижаблей подобные сооружения требуют особого изучения грунтовых условий и детальной проработки системы ворот, креплений и прочие, хотя они и являются с точки зрения обороны заслуживающими внимания.
Раскидные системы Э. (фигура 7) представляют собою сложно-шарнирносвязанную конструкцию, которая при помощи системы рычагов, блоков и прочие, приводимых в движение моторами, может распахиваться по коньку, компактно складываясь и образуя маневренную площадку для дирижабля, который для постановки пришвартовывается к специальным якорям, после чего стены и кровля поднимаются на свое место.
Конструкция остова Э. нормально представляет собой ребра из дерева (фигура 7), железа (фигура 1) или железобетона, которые неподвижно или шарнирно соединяются с фундаментом, рассчитываемым на устойчивость и
Фигура 5.
равномерную передачу давления на грунт; надлежащее^ конструирование фундамента и обеспечение безопасности его против сдвига и осадки имеет особо серьезное значение, т. к. да-з-де же небольшие деформации могут вследствие значительной высоты Э. вызвать их разрушение.
Элинги с деревянным остовом обычно представляют собой ряд ферм из круглого или пиленого лесного материала (фигура 8), устанавливаемых примерно на расстоянии 5—10 метров друг от друга и связываемых системой распорок и раскосов; ветровые связи, так же как и в других подобного рода конструкциях, устанавливаются преимущественно у торцовых стен через 30—50 метров друг от друга; боковые стены делаются или криволинейными или с наклоном и обшиваются досками, фибролитом и тому подобное. Новейшие типы деревянных Э. из стрельчатых трехшарнирных дощатых ферм дают значительно более легкие и экономичные конструкции, обеспечивая в то же время заводское изготовление, удобство перевозки и срочность сборки. Однако вследствие усушки и других дефектов, присущих сооружениям из дерева, а также небезопасности в пожарном отношении при воздушных нападениях и тому подобное. они требуют тщательного надзора, охраны и постоянного ремонта. Более усовершенствованным, но мало разработанным типом является Э. с подвесными фермами, которые при помощи мачт и тросовых оттяжек допускают значительное облегчение конструкции и дают возможность последующего изменения размеров.
Из Э. о металлическим остовом наиболее распространенными являются рамные двух-, трех- или бесшарнирные конструкции из сортовой стали как с вертикальными (во Франкфурте, Зеддине, Альхорне, Кар-дингтоне, Карахи, Фридрихсгафене, фигура 3),
так и с криволинейными ограничениями (в Акроне—фигура 1, Саннивеле и др.). Подобные ме-таллич. конструкции дают весьма легкое и экономичное сооружение и в общем м. б. быстро собраны из отдельных, заранее подготовленных элементов. Применение сварки (например в Э. в Scott Field) дает более современное и целесообразное решение в металле. Металлический Э. в Фридрихсгафене, сооруженный в 1929 г. как строительная верфь, имеет в длину 250 ж, высоту в свету 46 ж и ширину в свету 50 ж. Стальной каркасный остов состоит из трехшарнирных арок, расположенных на расстоянии 10 метров друг от друга. Опорные боковые шарниры способствуют уменьшению усилий в стальном каркасе и лежат примерно на 4,5 метров над уровнем пола. Пояса стропильных ферм изготовле ны из стали 48, а промежуточные стержни— из стали 34. Для уменьшения воздействия ветра на торцовые части Э. они выполнены в плане по очертанию круга. Ворота, имеющие мамитгнаблюдения и управления вводом дирижабля. Кровля выполнена в виде двойного слоя рубероида по плитам из пемзового бетона толщиной в 8 ш, причем особое внимание по а-Ь
очертание в виде части цилиндра разной высоты, передвигаются по закругленным рельсам и устанавливаются в открытом состоянии около боковых стен Э. Полотнища двухстворчатых ворот двигаются у основания по рельсу с шириной головки в 90 миллиметров; рельс в целях
Фигура 7.
распределения давления прикреплен к двутавровой балке с шириной полки 220 миллиметров, забетонированной в фундамент. В верхней части каждое полотнище ворот опирается на две решетчатые фермы, расположенные на разной высоте, из которых более низко расположенная находится выше поля на 32,4 метров Эти фермы одновременно являются платфор-
обращалось на их закрепление непосредственно к порогам. Стены выполнены в виде стального фахверка с заполнением пустотелым кирпичом системы Фревена. Пол выполнен из
5-см шпунтового дощатого настила на поперечинах, которые укреплены на забетонированных лагах. По коньку Э. устроен фонарь, над которым расположены вентиляционные клапаны,. приводимые в движение одной общей лебедкой. В верхней части внутри Э. имеется восемь рельсов, из которых каждая пара является опорой для подвижного крана, предназначенного для обслуживания постройки дирижабля. У конька через весь Э. проходит мостик-гал-лерея, от которого ответвляются у каждой второй фермы поперечные мостики-галл ерей для
Фигура 8.
обслуживания сборки дирижабля; к галле· реям подведены две лестницы и один подъемник. У каждого конца Э. имеется самостоятельная лестница к платформам на крыше, которая одновременно служит и запасным выходом с галл ерей. Общий вес металла элинга, включая и ворота, примерно равен 2 200 тонн Металлический элинг в Акроне представляет интерес не только по своим размерам, но и по конструкции ворот и форме, которая была принята на основании данных специальных исследований обтекания воздуха. Все давление ветра на обшивку, стропила и поперечины принималось равным 390 килограмм[м2 для верхней части сооружения и 195 килограмм/м2 для нижней, а на все стойки и арки 185 килограмм/м2. Нагрузка от крана предусмотрена в 6 ш. Остов Э. образован из 13 параболич. обычной стали арок, расположенных на расстоянии 21 метров центр от центра и соединенных между собой системой горизонтальных и вертикальных ферм; каждая арка связана вверху и внизу затяжками из кремневой стали; по фермам и аркам расположены стропила и обшивка. Ворота Э. распо-
контр-грj 36 τ
| St | - ~= i
i i |
| vi—1 | i | |
| /1 i
j | |
| JL* i | |
Фигура 9.
#--24.0-
ложены на обоих торцах, причем каждые из них состоят из двух секций-полотнищ, которые имеют очертание одной восьмой части шаровой поверхности, разрезанной по диаметру и по середине. На фигуре 1 в левой части показано положение ворот в закрытом состоянии, а в правой—в открытом. Каждая секция при высоте ок. 61 метров и развернутой длине в уровне земли ок. 65 метров состоит из металлич. ферм и опирается в верхней части на пустотелый шарнирный стержень 0 ок. 67 см, а в нижней—на 40 двойных колес 0 ок. 6 см, передвигающихся по криволинейным рельсам в плоскости земной поверхности.
Передвижение ворот производится при помощи моторов по зубчатой рейке, расположенной вдоль внешнего края основания, причем скорость движения принята в пределах 6—12 м/мин, благодаря чему открытие и закрытие может быть произведено в 5 мин. Внутри Э.по высоте расположен ряд платформ, облегчающих работу при дцрижабле, а также мастерские и служебные помещения, которые оборудованы паровым отоплением.
Для передвижения дирижабля и его центрировки два туннеля шириною ок.
Работы по сборке конструкции Э. в Акроне производились сл. образом: каждая арка, составляющая основной остов сооружения, была подразделена на три отдельно монтируемые части—два симметричных боковых элемента высотой 30 метров (фигура 9) и средний пролетом ок. 65 метров Каждая из боковых частей устанавливалась в проектном положении и удерживалась в состоянии равновесия с помощью временной вспомогательной плоской металлич. рамы шириной в 24 м, то есть равной расстоянию между арками, регулируемой 300-т ги-дравлич. домкратами. Установка боковых элементов производилась с помощью 60-т кранов. Укрепленные т. о. боковые элементы представляли надежную опору для подъема средней части весом 360 т, которая была предварительно собрана непосредственно под местом своего назначения. Подъем и установка средней части как по замыслу, так и исполнению представляют собой одно из наиболее блестящих инженерных решений такого рода задач. Для уменьшения подъемной силы механизмов были подвешены на металлич. тросах противовесы общим весом 288 m. Т. о. для подъема средней части арки требовалось использовать подъемную силу кранов всего в 72 т, что составляет ок. 20% веса элемента, подъем которого осуществлялся в течение г/2 дня. После установки и склепки прогонов и связей, соединявших две смежные арки, временные металлические рамы продвигались к следу
65м
на полу имеются 75 см, в которых вращаются желобчатые шкивы, и рельсовый путь посредине. Туннели и рельсы выводятся за ворота. В общем сооружение этого элинга в 1 300 000 м3 при площади пола 34 000 м2 потребовало 1 300 шт. свай длиною в среднем 7,6 м, 5 300 лг3 бетона для фундамента 5 300 мв бетона для пола, 700 m кремневой стали, 5 500 m обыкновенной стали для корпуса и мастерских и - 1 800 m металла для ворот. Расход металла в металлических элингах на 1 м3 колеблется в пределах от 3,25 килограмм (Фридрихс-гафен) до 5,7 килограмм (Кардингтон, Акрон и т. д.).
ющему пролету, где повторялись вышеописанные операции, и т. д. В 1932 г. на Тихоокеанском побережьи в 35 милях к югу от С.-Франциско, в Калифорнии в Саннивеле (Sunnyvale), был сооружен элинг для дирижабля Мекон (типа Акрон) по проекту, в основном повторяющему Э. системы Акрон, длиной 340 м, шириной 93 метров и высотой 59 метров (фигура 10). Основной поперечный остов состоит из арочных ферм с параллельными поясами, расположенных на взаимном расстоянии 22 м, весом 9 350 m каждая. Существенным отличием конструкции Э. в Саннивеле от Э. в Акроне являются жесткие А-образные рамы вы-
сотой 17 ж, на которые шарнирно опираются арки (фигура 11). Другой особенностью нового Э. является меньший запас площади пола между наружной поверхностью дирижабля и внутренней поверхностью Э., что объясняется отсутствием сборочных мастерских. Пространство под А-образными рамами использовано для складов и небольших ремонтных мастерских. Сборка этого элинга была произведена посредством установленного на 8 ж.-д. платформах подвижного деревянного башенного крана весом 500 ш, снабженного выносными стрелами. Движущий механизм в виде двигателя и лебедки располагался позади крана. Сборка крана была произведена в 18 дней.
Сборка каждого пролета между арками длиной в 22 ж осуществлялась в 372 дня. Во Франции разработаны проекты оригинальных конструкций подвесных Э. по типу подвесных ангаров.
Железобетонные Э. получили наибольшее распространение во Франции, причем конструкции их весьма разнообразны. Первоначально применявшийся рамный остов в настоящее время почти повсеместно вытесняется арочным, конструируемым или в виде ферм наподобие железных или в виде специальных сечений с пустотами волнообразного сечения, сводчатого и т. д. Основным материалом для железобетона служат сталь и нормальный или высокосортный цемент, причем предусматривается применение новых типов легких теплых бетонов. Из железобетонных Э. наиболее интересными являются сводчатый Э. в Орли (фигура 2), к-рый имеет длину 300 ж при высоте в свету 54 ж и ширине 80 ж (полная высота и ширина понизу соответственно достигают G0 и 91 ж). Вся конструкция сооружения состоит из 40 отдельных волн складок, из которых каждая имеет 7,5 ж полной длины, при толщине наклонных стенок в 0,09 ж, а горизонтальных в 0,20 и 0,08 ж; общий вид Э. представляет сводчатую поверхность без всяких ребер и промежуточных опор; разрез по ключу свода и параллельно ему дает волнистую линию с высотою волны в 3 ж в ключе и 5,40 ж в опоре. Арматура в сооружении играет только второстепенную роль, т. к. бетон работает исключительно на сжатие; сечение арматуры принято в 10 и 7 миллиметров. Во избежание деформации свода, которая может резко изменить работу конструкции, наружные волны связаны через ~10 ж железобетонными стяжками 14 х 14 см, образующими с основным сводом особую систему пустотелых ребер значительной высоты. Отверстие для ворот имеет форму параболы с вертикальной осью высотой ок. 50 ж и базой в уровне земли в 70 ж. Постоянное отопление внутри Э. не предусмотрено. Для удобства работы в элинге имеются 5 рабочих продольных мостиков в 1,2 ж, рельсовые пути для подвески грузов, могущие выдержать нагрузку до 10 ш у центральных мостиков и до 4 ж у боковых, и лестница для сообщения между ними и полом (последний выстлан плитами по песчаному слою). Весь Э. рассчитан на давление ветра в 150 килограмм/м2 с проверкою на 250 килограмм/м2, причем наибольшее напряжение в бетоне в первом случае у опор оказалось 28 килограмм/см2, а во втором 58 килограмм /см2. Внутреннее давление ветра (отсос) принималось в" 150 килограмм(м2 при наружном давлении ветра в 250 килограмм/м2. Давление снега в расчет не принималось. Кроме этого типа в последнее время разработаны проекты новых конструкций, дающие более выгодные экономии, показатели, а именно на 1 ж3 объёма около 0,01 ж3 бетона и 0,7кг металла. В виду значительной длины элингов железобетонные и железные конструкции должны иметь или поперечные швы расширения примерно через 30—40 ж или так конструироваться, чтобы влияние этого расширения было обезврежено.
К стенам и кровле Э. в некоторых странах предъявляются специальные требования для защиты соседних сооружений от а и пожара, могущих произойти в одном из Э., в большинстве же случаев стены и кровля делаются из наиболее легких новейших материалов, применяемых в промышленном строительстве. В ближайшие годы можно ожидать применения стенного заполнения в виде легкого армированного бетона, аэрокрета, аделита, силикатных камней, керамиковых, асбестовых и других плит, а для кровли кроме рубероида также волнистой асбофанеры, инсорита, этернита ит. п. За границей до последнего времени наиболее распространенными материалами являются железобетонные стены, а также гофрированный металл, покрытый с обеих сторон по горячему асфальту асбестовыми листами, прокатанными и окрашенными алюминиевой краской. Отепление достигается при помощи прокладки плит (сфагнумовых и тому подобное.). Полам Э. придается уклон (0,005 и круче) для удаления воды, которая появляется при мытье, а также при поливе для понижения t° и создания влажной атмосферы. Наиболее распространенными являются асфальтовые, бетонные, магнезиальные и деревянные полы, пропитанные огнестойкими веществами; намечается применение гудронированных полов. Для механизации ввода и вывода дирижаблей в полах укладываются рельсовые пути (обычно по середине и по наружному очертанию наибольшего диаметра дирижабля по сторонам), которые выводятся за ворота Э. на длину не менее длины Э. для возможности постановки дирижабля на рельсы за пределами влияния завихрения. Рельсовые пути должны не только выдерживать нагрузку, но также и работать на отрывающее усилие от подъемной силы дирижабля.
Ворота Э. для пропуска дирижаблей устраиваются преимущественно сдвижные, хотя встречаются и другие системы (шторные, самоустойчивые и тому подобное.); распахивающиеся ворота встречаются преимущественно в типах довоенного строительства. Сдвижные плоские ворота, устанавливающиеся в открытом со-
стоянии на продолжении входного отверстия, требуют удлинения надворной балки и в большинстве случаев состоят из нескольких полотнищ, передвигающихся по параллельный рельсам. Наиболее совершенными. типами сдвижных ворот в .настоящее время следует признать цилиндрические (фигура 3) и сферические (типа Акронских, фигура 1); и те и другие представляют собой двухстворчатые ворота, которые убираются вдоль стены Э. В качестве материала остова применяется преимущественно металл, но не исключена возможность применения и дерева. Ворота приводятся в движение при помощи моторов. Кроме ворот для ввода и вывода дири-жаблей Э. должны быть обеспечены воротами для транспортирования элементов дирижаблей, материалов и тому подобное. на автомобилях и для прохода служебного персонала. Скорость открытия ворот устанавливается в зависимости от назначения Э., причем должна учитываться особая важность срочного открытия ворот при авариях с газовыми баллонами. Световые отверстия в стенах и воротах должны обеспечивать возможную равномерную освещенность при наличии дирижабля как на уровне пола, так и по высоте; кроме того должен быть обеспечено равномерное ночное освещение силою ок. 70 1х, частично переносного типа. Для передвижения рабочих устраиваются в больших Э. не менее трех продольных галлерей шириною в 1 м, из которых одна у конька и по одной по бокам дирижабля, примерно на отвесной, касательной к нему линии у кровли или стен; галлерей соединяются между собой мостиками и располагаются около продольных путей для подъемных механизмов, обслуживающих передвижение элементов дирижабля. Кроме того иногда устанавливаются подъемники-лифты.
Отопление Э. является сложной проблемой и применяется как воздушное, так и сложных систем, причем в нек-рых (даже больших) Э. ограничиваются установкой только местных отражательных электрич. печей; в некоторых же случаях для строительных Э. следует предусматривать постоянное отопление, допуская нагрев по секциям. Поддержание внутри определенной t° оказывает большое влияние на устойчивость дирижабля. Вентиляционные установки должны обеспечивать удаление не только выделяющихся легко воспламеняющихся и чатых газов, но и других вредных газов и паров, появляющихся во время производства работ; для последних допускаются установки периодического и местного действия. Вентиляционные устанэвки должны также учитывать при авариях быстрое удаление газа при порче одного из баллонов, причем в расчет вводятся кроме этих установок с автоматич. открытием также проветривание через ворота и оконные проемы, которые должны открываться в минимальный срок. В специальных траншеях, полах или на подвесах у стен проводятся трубопроводы для газа, воды, а иногда и горючего, масла и сжатого воздуха. Вся электропро в Э. с дирижаблями на водороде должен быть изолированной по типу, принятому в оопасных помещениях, причем рубильники, штепсели и тому подобное. выносятся наружу в специальные шкафы во избежание появления искр внутри Э. Для обеспечения пожарной безопасности предусматривается специальный внутренний и наружный водопровод с соответствующим количеством пожарных колонок и люков; кроме того водопровод и кана лизация должны обеспечивать нужды производства и обслуживающего персонала. Внутри Э. разрешается размещение только тех мастерских, к-рые, не требуя открытого огня, являются необходимыми в соответствии с назначением Э. для постоянного обслуживания работы при дирижабле; исключение допускается только в строительных Э. при сооружении металлич. дирижаблей и отсутствии газа.
Расчет конструкции Э. и ого элементов производят по установленным в каждой стране нормам, применительно к нормам для промышленного строительства, но учитывая значительные размеры и специальную б. или м. обтекаемую форму; ветровые нагрузки определяются на основе результатов испытания на обдувание в аэродинамич. трубах (смотрите Аэродинамика). Кроме Э. больших размеров, площадью в 30 000 м2 и более, в постройке находится значительное количество небольших элингов для сооружения мягких и полужест-ких дирижаблей, а также для различного вида аэростатов, опытных металлических дирижаблей ит. п. Научно-исследовательские работы производятся преимущественно в организациях, заинтересованных в проектировании и сооружении определенных типов Э. Элинги в судостроении см. Судостроение.
Луш.: Ижевский М., Земное оборудование дирижабельных баз, Сборник по воздухоплаванию, т. 1. М., ]933; его же, Аэродромные сооружения, «Воздушный справочник авиаиздательства», под ред. А. Лапчинского, вып. 4, стр. 271—300, М., 1927; его же, Величайшие в мире эллинги для дирижаблей, «СП», 1930; его ж с Железобетонный эллинг для двух дирижаблей, «Техьгака и снабжение Красной армии», М., 1924; его же, Двойной вращающийся эллинг, там же, М., 1924; HoenigA., I uftschiffhallenban, Rostocki, 1910; S о η n t a g R., Ober die Entwicklung u. den heutigen Stand des deutschen Luftschiffhallenbaues, B., 1913; Holland H., Airship Hangars a. Mooring Towers, «Airports a. Airways», by R. Duke, N. Y., 1927; Prosser J., Providing Ground Facilities for Lighter-Than-Air Craft, «Airports», v. 8, N. Y., 1931; P г о s s e r J., Design Factors an Structural Details of the Airschip Dock at Akron, «Engineering News-Record», N. Y., 1930, 24/VII; Prosser J., Die Neue Luftschiffhalle in Friedricbshafen, «Stahlbau», Beilage«Bau-technik», B., 1939, 21/III; «Engineering News-Record», N. Y., 1929, 3 /XII; К r e 1 1 O., Ein Beitrag zur Landungs-technik grosser Luftscbiffe, «Ztschr. f. Flugtechnik u. Motorluftschiffabrt», Mch., 1928, 18; Freyssinet M., «GC», 1923, t. 83, 12, 13, 14. M. Ижевский.